본문 바로가기
주메뉴 바로가기
주메뉴
AI무인계수시스템
피플카운터
스마트 인파관리
2인감지
대기열분석
AI영상인식솔루션
AI영상인식
AI간접흡연방지
차량계수
운영플랫폼
데이터뷰어
인파관리 전용 리포트
간접흡연방지 운영플랫폼
구축사례
설치사례 한눈에 보기
현장별 사진
고객지원
공지사항
FAQ
온라인문의
자료실
회사소개
회사소개
연혁
인증현황
오시는길
menu
구축사례
Case Studies
Home
AI무인계수시스템
AI영상인식솔루션
운영플랫폼
구축사례
고객지원
회사소개
설치사례 한눈에 보기
현장별 사진
구축사례 상세보기
Case Study
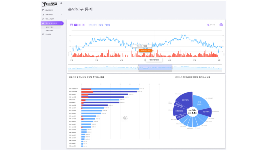
인천 연수구 AI기반 간접흡연방지시스템
시스템 종류
AI Smoker Detection
설치장소
인천 연수구 내 11개소
다인스의 AI기반 간접흡연방지시스템은 지능형카메라와 최신의 AI 알고리즘(AI Pose) 기술을 적용해
흡연자의 행동을 감지, 분석하여 금연 경고 컨텐츠가 실행되는 시스템으로 간접흡연 문제를 AI기술로 개선하기 위해 개발됐다.
목록보기
온라인 문의
구축사례